Advanced Jenkins
Pipeline Structure and Scripted vs Declarative
Scripted Pipeline Static Agent
In this guide, we’ll extend an existing Jenkins Scripted Pipeline so that all stages run on a dedicated static agent instead of the controller. You’ll also learn how to inject MongoDB credentials for a Unit Testing stage.
1. Assigning a Static Agent
By default, a Scripted Pipeline executes on the Jenkins controller when no agent label is specified. To delegate it to a static node:
- Open your Jenkins dashboard and locate the agent you want to use.
- Copy its label—in this example,
Ubuntu-Docker-JDK-17-node20.

Wrap all pipeline stages in a node block with that label:
node('Ubuntu-Docker-JDK-17-node20') {
// Your pipeline stages go here
}
Note
Ensure your static agent has Docker, JDK, and any required tools installed before running the pipeline.
2. Adding a Unit Test Stage with MongoDB Credentials
We’ll introduce a Unit Testing stage that runs npm test. Since these tests connect to MongoDB, we inject credentials at runtime using Jenkins’ withCredentials.
- Navigate to Pipeline Syntax in Jenkins.
- Open the Snippet Generator.
- Select withCredentials: Username and password (separated).
- Enter:
- Credential ID:
mongo-db-creds - Username Variable:
MONGO_USERNAME - Password Variable:
MONGO_PASSWORD
- Credential ID:

The generated snippet looks like this:
withCredentials([usernamePassword(
credentialsId: 'mongo-db-creds',
usernameVariable: 'MONGO_USERNAME',
passwordVariable: 'MONGO_PASSWORD'
)]) {
// your commands
}
3. Complete Jenkinsfile
Below is the full Jenkinsfile that checks out the code, installs dependencies, and runs unit tests with MongoDB credentials:
node('Ubuntu-Docker-JDK-17-node20') {
stage('Checkout') {
checkout scm
}
stage('Install Dependencies') {
sh 'npm install'
}
stage('Unit Testing') {
// Define the MongoDB URI
env.MONGO_URI = 'mongodb+srv://supercluster.d3j...'
// Inject MongoDB credentials
withCredentials([usernamePassword(
credentialsId: 'mongo-db-creds',
usernameVariable: 'MONGO_USERNAME',
passwordVariable: 'MONGO_PASSWORD'
)]) {
sh 'node -v'
sh 'npm test'
}
}
}
After saving the Jenkinsfile, commit and push it to a new branch:
git checkout -b pipeline/scripted
git add Jenkinsfile
git commit -m "Run scripted pipeline on static agent with MongoDB credentials"
git push origin pipeline/scripted
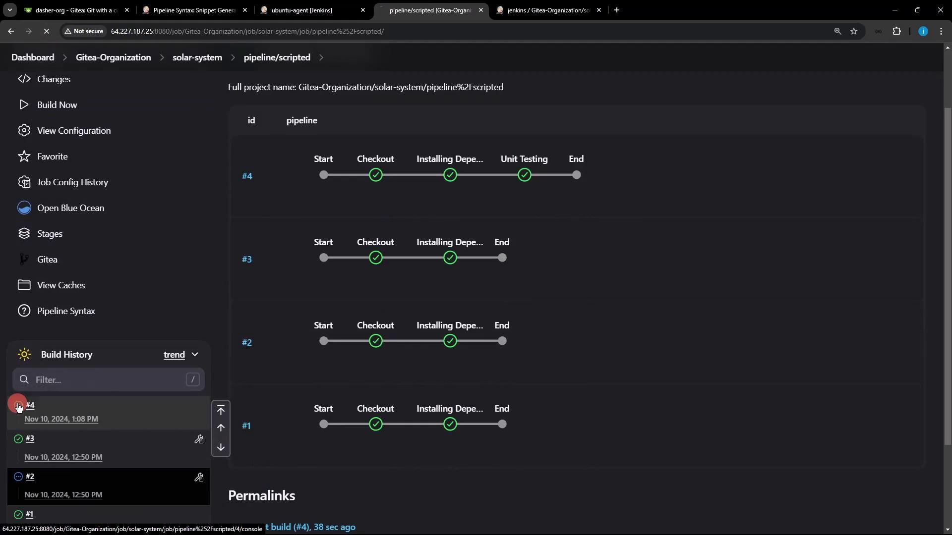
4. Verifying the Build
Once the branch is pushed, Jenkins automatically triggers the pipeline. In Blue Ocean, you’ll see each stage execute on the specified Ubuntu agent:

Inspect the console output to ensure credentials were injected and tests ran successfully:

Pipeline Stages Summary
| Stage | Purpose | Command |
|---|---|---|
| Checkout | Clone source code from SCM | checkout scm |
| Install Dependencies | Install npm modules | sh 'npm install' |
| Unit Testing | Run tests using injected MongoDB creds | sh 'npm test' |
Now all stages run on your static Ubuntu agent, and unit tests connect to MongoDB with the provided credentials.
References
Watch Video
Watch video content