Advanced Jenkins
Pipeline Structure and Scripted vs Declarative
Scripted Pipeline Initialize
In this guide, we’ll convert a Declarative Pipeline into a Scripted Pipeline while retaining:
- Caching
- Timestamps
- Concurrent-build protection
- Node.js tool configuration
We start from the Solar System repository on branch feature/advanced-demo, which currently has this Declarative Pipeline:
@Library('dasher-trusted-shared-library@featureTrivyScan') _
pipeline {
agent {
tools {
nodejs 'nodejs-22-6-0'
}
}
environment {
GITEA_TOKEN = credentials('gitea-api-token')
}
options {
disableResume()
disableConcurrentBuilds abortPrevious: true
}
stages {
stage('Installing Dependencies') {
agent any
options { timestamps() }
steps {
cache(maxCacheSize: 550, caches: [
arbitraryFileCache(
cacheName: 'npm-dependency-cache',
cacheValidityDecidingFile: 'package-lock.json'
)
])
}
}
}
}
1. Create a New Branch
Create a feature branch to hold your Scripted Pipeline:
git checkout -b pipeline/scripted
2. Scripted Pipeline Overview
In Scripted Pipelines, everything is wrapped in a single node { … } block. You must configure:
- Tools via
tool - Environment variables
- Job properties (e.g.,
disableConcurrentBuilds) - Checkout
wrapfor timestampscachefor dependency caching
2.1 Configure Node.js Tool
According to the Node.js plugin documentation, set env.NODEJS_HOME and update PATH:
node {
// 1. Tool configuration
env.NODEJS_HOME = tool 'nodejs-22-6-0'
env.PATH = "${env.NODEJS_HOME}/bin:${env.PATH}"
// 2. Prevent overlapping builds
properties([
disableConcurrentBuilds(abortPrevious: true)
])
// 3. Source code checkout
stage('Checkout') {
checkout scm
}
// 4. Install dependencies with timestamps + cache
wrap([$class: 'TimestampWrapper']) {
stage('Installing Dependencies') {
cache(maxCacheSize: 550, caches: [
arbitraryFileCache(
cacheName: 'npm-dependency-cache',
cacheValidityDecidingFile: 'package-lock.json'
)
])
}
}
}
Note
Use properties([...]) in Scripted Pipelines to set job-level options like disableConcurrentBuilds instead of the options {} block in Declarative.
2.2 Pipeline Options Reference
Consult the Jenkins Pipeline Syntax guide for more options you can apply in Scripted Pipelines under options (e.g., buildDiscarder, retry, timestamps).

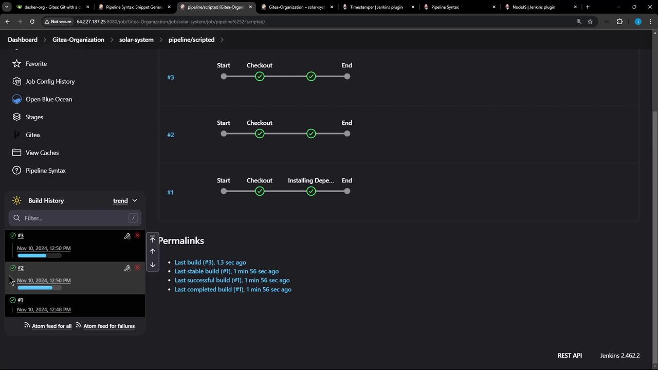
3. Trigger and Verify Builds
After committing and pushing your new Jenkinsfile on pipeline/scripted, Jenkins will:
- Run a Checkout stage without timestamps
- Run Installing Dependencies with timestamps
- Miss the cache on the first build (installs packages)
- Store cache for subsequent runs
Start two builds in quick succession. The first will be aborted (superseded) and the second will restore from cache. Check the build history to confirm this behavior.

4. Complete Scripted Jenkinsfile
node {
// 1. Tool configuration
env.NODEJS_HOME = tool 'nodejs-22-6-0'
env.PATH = "${env.NODEJS_HOME}/bin:${env.PATH}"
// 2. Disable concurrent builds
properties([
disableConcurrentBuilds(abortPrevious: true)
])
// 3. Checkout
stage('Checkout') {
checkout scm
}
// 4. Install dependencies with timestamps + cache
wrap([$class: 'TimestampWrapper']) {
stage('Installing Dependencies') {
cache(maxCacheSize: 550, caches: [
arbitraryFileCache(
cacheName: 'npm-dependency-cache',
cacheValidityDecidingFile: 'package-lock.json'
)
])
}
}
}
Links and References
Watch Video
Watch video content