GitOps with FluxCD
Monitoring User Interface
DEMO Install Kube Prometheus Stack
In this tutorial, you'll learn how to deploy the Kube Prometheus Stack on Kubernetes using Flux 2 GitOps components. By the end, you'll have Prometheus and Grafana running on your cluster, exposed via NodePort services.
Why Use Flux 2 for Monitoring?
Using Flux 2 to manage your monitoring stack as GitOps ensures:
- Declarative configuration
- Automated drift detection and remediation
- Version control of all resource definitions
1. Prepare the Flux Monitoring Manifests
Flux maintains example manifests for the Kube Prometheus Stack in its repository under manifests/monitoring/kube-prometheus-stack:

Here are the two key resources you will apply:
a. HelmRepository
This resource fetches the Helm charts from the Prometheus Community Helm Repository:
apiVersion: source.toolkit.fluxcd.io/v1beta2
kind: HelmRepository
metadata:
name: prometheus-community
spec:
interval: 120m
# OCI builds for kube-prometheus-stack have been temporarily disabled:
# https://github.com/prometheus-community/helm-charts/issues/2940
type: default
url: https://prometheus-community.github.io/helm-charts
b. HelmRelease
The HelmRelease installs version 0.45.x of the kube-prometheus-stack chart into the monitoring namespace. It also configures custom retention and resource requests:
apiVersion: helm.toolkit.fluxcd.io/v2beta1
kind: HelmRelease
metadata:
name: kube-prometheus-stack
namespace: monitoring
spec:
interval: 5m
chart:
spec:
chart: kube-prometheus-stack
version: "45.x"
sourceRef:
kind: HelmRepository
name: prometheus-community
interval: 60m
install:
crds: Create
upgrade:
crds: CreateReplace
values:
alertmanager:
enabled: false
prometheus:
prometheusSpec:
retention: 24h
resources:
requests:
cpu: 200m
memory: 200Mi
podMonitorNamespaceSelector: {}
podMonitorSelector:
matchLabels:
app.kubernetes.io/component: monitoring
Note
Defining crds: Create ensures that all CustomResourceDefinitions required by the chart are installed before the HelmRelease.
2. Deploy the Flux Resources
In your cluster Git repository (for example, flux-clusters/dev-cluster), create the Flux sources and kustomization:
# 1. Create a GitRepository source for the Flux 2 manifests
flux create source git monitoring-source-prometheus-stack \
--url https://github.com/fluxcd/flux2 \
--branch main \
--interval 30m \
--export > monitoring-source-prometheus-stack.yaml
# 2. Create a Kustomization to apply the monitoring directory
flux create kustomization monitoring-kustomization-prometheus-stack \
--source GitRepository/monitoring-source-prometheus-stack \
--path "./manifests/monitoring/kube-prometheus-stack" \
--interval 1h \
--prune \
--export > monitoring-kustomization-prometheus-stack.yaml
# Commit and push to your Git repository
git add .
git commit -m "Add Kube Prometheus Stack monitoring with Flux 2"
git push
Warning
Make sure the monitoring namespace does not already exist or is managed by another tool, as Flux will create it.
| Resource | Purpose | Flux CLI Example |
|---|---|---|
| GitRepository | Point Flux at a Git repo for manifests | flux create source git ... |
| Kustomization | Apply resources from a source directory | flux create kustomization ... |
| HelmRepository | Download Helm charts from an OCI or HTTP endpoint | Defined in monitoring/kube-prometheus-stack/helmrepo.yaml |
| HelmRelease | Install and manage a Helm chart | Defined in monitoring/kube-prometheus-stack/helmrelease.yaml |
3. Verify Deployment
After Flux syncs, confirm that the monitoring namespace and its resources are created:
kubectl get ns
# ...
monitoring Active 30s
kubectl get all -n monitoring
# Should list Deployments, StatefulSets, DaemonSets and Services for Prometheus and Grafana
4. Expose Prometheus and Grafana
By default, both Prometheus and Grafana services use ClusterIP. To access them externally, switch to NodePort:
kubectl -n monitoring edit svc kube-prometheus-stack-prometheus
kubectl -n monitoring edit svc kube-prometheus-stack-grafana
kubectl -n monitoring get svc
Example output:
NAME TYPE CLUSTER-IP PORT(S) AGE
kube-prometheus-stack-grafana NodePort 10.99.232.155 80:31921/TCP 5m
kube-prometheus-stack-prometheus NodePort 10.97.179.234 9090:30753/TCP 5m
# ...
5. Access the Prometheus UI
Open the Prometheus interface in your browser at http://<node-ip>:30753. The dashboard displays service monitor health:

6. Access the Grafana Dashboard
Visit http://<node-ip>:31921 and log in with credentials stored in the kube-prometheus-stack-grafana secret:
kubectl -n monitoring get secret kube-prometheus-stack-grafana -o yaml
Decode the base64 values:
echo <base64-admin-user> # YWRtaW4= -> admin
echo <base64-admin-password> # cHJvbS1hZG1pbi1vcGVyYXRvcg== -> prom-admin-operator
Initially, no Flux-specific dashboards are available:

However, you can browse the built-in Kubernetes monitoring dashboards:

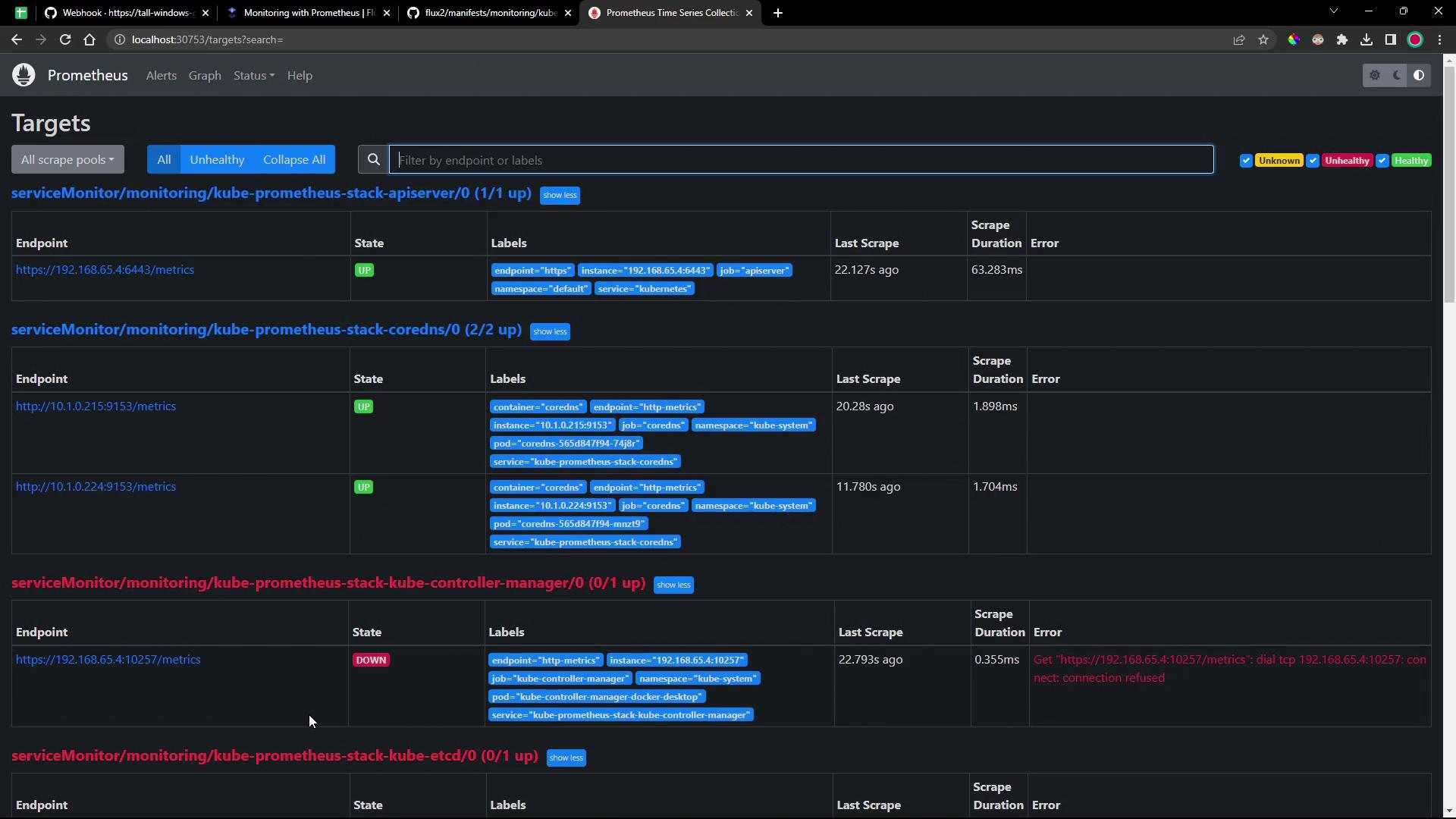
7. Explore Prometheus Targets
Check the Prometheus /targets page to see which endpoints are scraped:

Next Steps
- Configure
ServiceMonitorresources to scrape Flux controllers. - Deploy custom Grafana dashboards for Flux metrics.
- Integrate alerts into your incident management workflow.
References
- Flux GitRepository Source Documentation
- Flux Kustomization Documentation
- Prometheus Community Helm Charts
- Kube Prometheus Stack on Artifact Hub
Watch Video
Watch video content