GitOps with FluxCD
Monitoring User Interface
DEMO Monitor Flux using Prometheus Grafana
In this guide, you’ll learn how to integrate Prometheus with Flux v2 to scrape controller metrics and visualize them in Grafana. We’ll leverage the monitoring folder from the fluxcd/flux2 GitHub repo and deploy a PodMonitor CRD and Grafana dashboards via Flux Kustomizations.
1. Explore the monitoring directory
Clone or browse the Flux repository and locate the monitoring folder:

Inside monitoring/ you’ll find:
- PodMonitor YAML for scraping all Flux controllers.
- A
dashboards/folder with two Grafana JSON files:cluster.jsoncontrolplane.json

2. Apply the Flux PodMonitor
The PodMonitor CRD instructs Prometheus to scrape metrics from Flux controllers in the flux-system namespace:
apiVersion: monitoring.coreos.com/v1
kind: PodMonitor
metadata:
name: flux-system
namespace: flux-system
labels:
app.kubernetes.io/part-of: flux
app.kubernetes.io/component: monitoring
spec:
namespaceSelector:
matchNames:
- flux-system
selector:
matchExpressions:
- key: app
operator: In
values:
- helm-controller
- source-controller
- kustomize-controller
- notification-controller
- image-automation-controller
- image-reflector-controller
podMetricsEndpoints:
- port: http-prom
relabelings: []
Note
Ensure the Prometheus Operator and its CRDs (including PodMonitor) are installed (for example via the kube-prometheus-stack).
Apply it directly or via Flux:
kubectl apply -f monitoring/manifests/monitoring-config/podmonitor.yaml
3. Create a Flux Kustomization
Automate the deployment by defining a Flux Kustomization that points to your Git source:
apiVersion: kustomize.toolkit.fluxcd.io/v1beta2
kind: Kustomization
metadata:
name: monitoring-config
namespace: flux-system
spec:
dependsOn:
- name: monitoring-kustomization-prometheus-stack
interval: 1h0m0s
path: ./manifests/monitoring/monitoring-config
prune: true
sourceRef:
kind: GitRepository
name: monitoring-source-prometheus-stack
You can export this with the Flux CLI:
flux create kustomization monitoring-config \
--namespace flux-system \
--depends-on monitoring-kustomization-prometheus-stack \
--interval 1h0m0s \
--path "./manifests/monitoring/monitoring-config" \
--prune=true \
--source GitRepository/monitoring-source-prometheus-stack \
--export > monitoring-config.yaml
Commit and push:
git add manifests/monitoring/monitoring-config
git commit -m "Add Flux PodMonitor and Grafana dashboards"
git push
Reconcile the Git source and kustomization:
flux reconcile source git flux-system --namespace flux-system
flux reconcile kustomization monitoring-config --namespace flux-system
Verify the PodMonitor is ready:
kubectl get podmonitor -n flux-system
4. Validate in Prometheus
Open your Prometheus UI and go to Status → Targets. Within seconds, the Flux controller endpoints should appear as UP:

Common gotk_ Queries
| Query | Description |
|---|---|
gotk_reconcile_condition{type="Ready", status="True"} | Count of successful reconciliations |
gotk_reconcile_condition{type="Ready", status="False"} | Count of failed reconciliations |
gotk_suspend_status | Suspension state of Git sources/controllers |
gotk_reconcile_duration_seconds_bucket | Histogram buckets for reconcile durations |
gotk_reconcile_duration_seconds_sum | Total reconcile duration |
gotk_reconcile_duration_seconds_count | Number of reconcile operations |
Run any query in Graph view to see real-time metrics:

Switch to Graph mode for time-series visualization:

5. Explore Grafana Dashboards
After Flux applies the dashboard JSON, refresh Grafana. Two dashboards are now available:
- Flux Control Plane
- Flux Cluster Stats
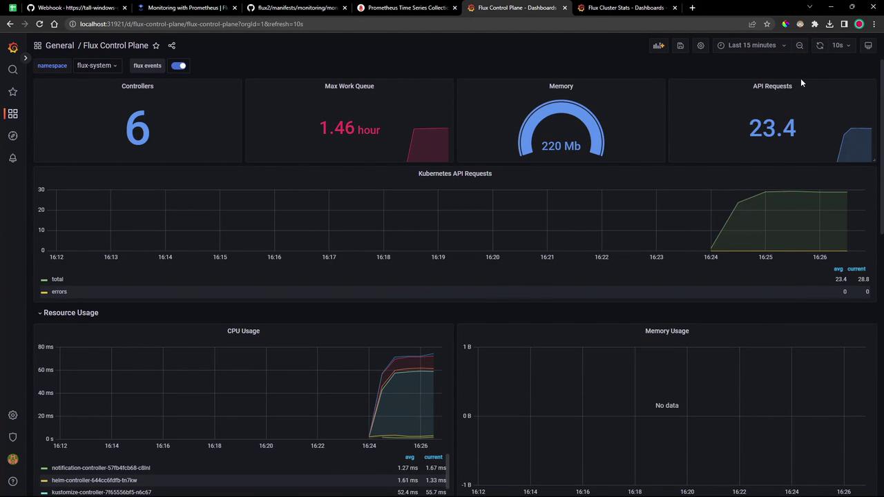
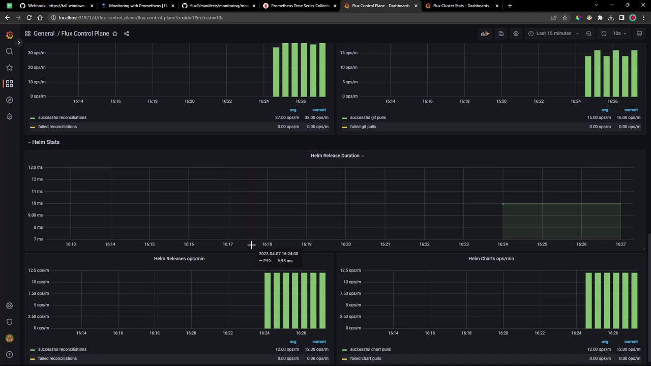
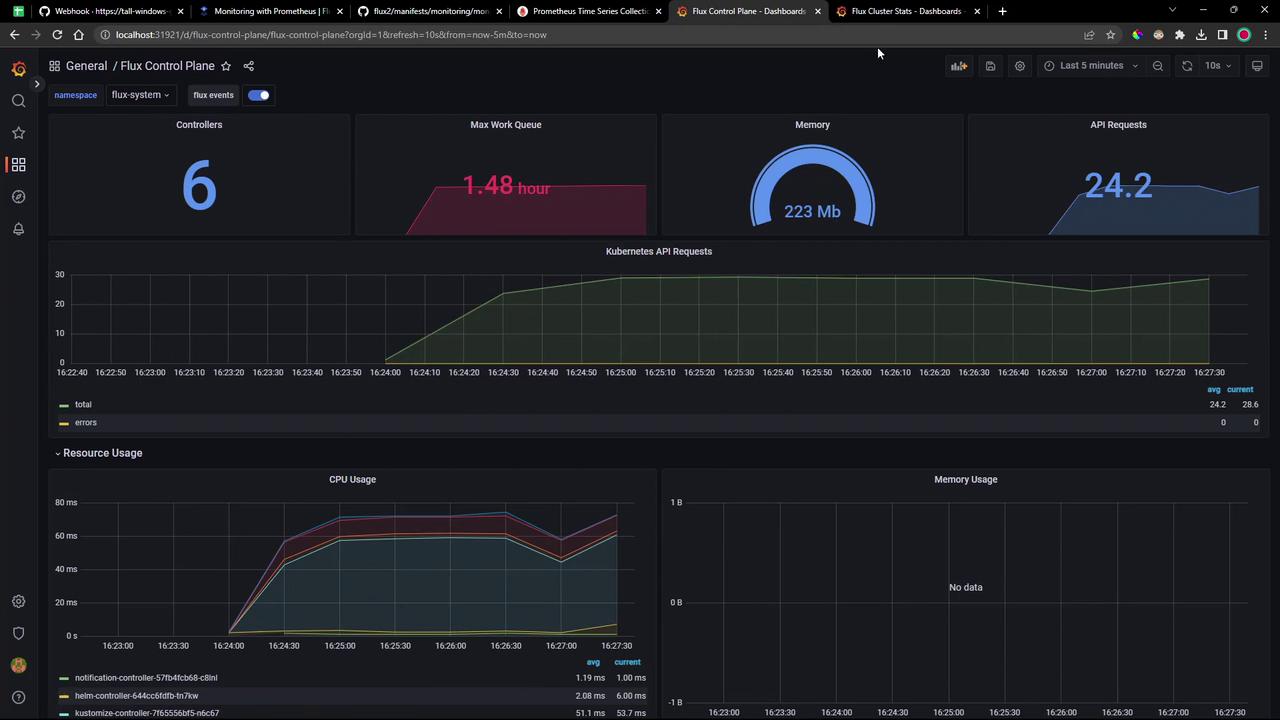
Flux Control Plane
Tracks each controller’s queue lengths, CPU/memory usage, API request rates, and reconciliation durations:


Flux Cluster Stats
Provides cluster-wide health: counts of reconcilers, failing controllers, manifest source statuses, operation durations, and readiness tables:


These dashboards ship out of the box—just apply them to get comprehensive visibility into your Flux GitOps workflows.
Links and References
Watch Video
Watch video content
Practice Lab
Practice lab