Certified Jenkins Engineer
Pipeline Structure and Scripted vs Declarative
Demo Scripted Pipeline Static Agent
In this tutorial, you’ll learn how to run every stage of a Jenkins scripted pipeline on a dedicated static agent instead of the controller node. By specifying the agent label at the node level, you ensure consistent build environments for your projects.
1. Confirm Your Static Agent
We’ve provisioned a static agent labeled Ubuntu-Docker-JDK-17-node20. Verify its status in the Jenkins dashboard:

2. Wrap All Stages in a node Block
Open your Jenkinsfile and nest every stage inside a node block that targets the static agent:
node('Ubuntu-Docker-JDK-17-node20') {
stage('Checkout') {
git url: 'http://<your-git-repo-url>.git', branch: 'pipeline/scripted'
}
stage('Installing Dependencies') {
sh 'npm install --no-audit'
}
stage('Unit Testing') {
// Define the MongoDB URI
env.MONGO_URI = 'mongodb+srv://supercluster.d83j'
// Inject MongoDB credentials securely
withCredentials([usernamePassword(
credentialsId: 'mongo-db-creds',
usernameVariable: 'MONGO_USERNAME',
passwordVariable: 'MONGO_PASSWORD'
)]) {
sh 'node -v'
sh 'npm test'
}
}
}
Note
Scripted pipelines don’t support declarative environment blocks. Use withCredentials to inject secrets at runtime without exposing them in your repository.
3. Generate the withCredentials Snippet
To obtain the exact snippet for your setup, use the Jenkins Pipeline Syntax generator:
- Navigate to Dashboard → Pipeline Syntax
- Select withCredentials: Username and password (separated)
- Choose the
mongo-db-credscredential - Set Username Variable to
MONGO_USERNAMEand Password Variable toMONGO_PASSWORD - Click Generate Pipeline Script

4. Stage Overview
| Stage | Purpose | Commands / Steps |
|---|---|---|
| Checkout | Clone the Git repository | git url: ..., branch: ... |
| Installing Dependencies | Install project dependencies | npm install --no-audit |
| Unit Testing | Run tests with MongoDB credentials | withCredentials + npm test |
5. Commit and Push
Once your Jenkinsfile is updated:
git add Jenkinsfile
git commit -m "Use static agent and add unit tests with MongoDB credentials"
git push origin pipeline/scripted
This push triggers a build on the pipeline/scripted branch.
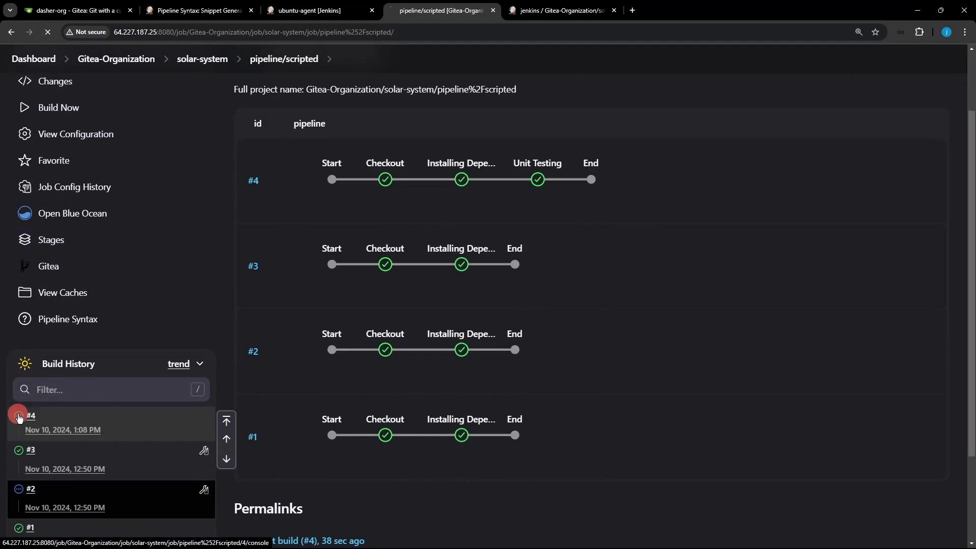
6. Monitor the Build
Open Blue Ocean or the Classic UI to watch your pipeline execute all stages on the static agent:

Sample Console Output
> git init /home/jenkins-agent/workspace/n_solar-system_pipeline_scripted
> git remote add origin http://64.227.187.25:8080/dasher-org/solar-system.git
+ node -v
v22.6.0
+ npm test
> Solar [email protected] test
> mocha app-test.js --timeout 10000 --reporter mocha-junit-reporter --exit
Server successfully running on port - 3000
You should see all stages executed on Ubuntu-Docker-JDK-17-node20, with MONGO_URI, MONGO_USERNAME, and MONGO_PASSWORD injected for your tests.
Links and References
Watch Video
Watch video content