AZ-400: Designing and Implementing Microsoft DevOps Solutions
Configure Monitoring for a DevOps Environment
Configure monitoring in GitHub
Monitoring your GitHub repositories is essential for maintaining code quality, improving collaboration, and optimizing CI/CD pipelines. In this guide, we’ll walk through GitHub Insights, traffic analytics, dependency scanning, workflow performance, and more to help you build a comprehensive instrumentation strategy.
Repository Overview
Start by reviewing the structure of your repository. For example, here’s the KodeKloudCoffee project:

Understanding the layout—workflows, source files, documentation—helps you pinpoint where to add monitoring hooks, automated scans, and notifications.
GitHub Insights Overview
Navigate to Insights in your repository to see an at-a-glance summary of activity:

This dashboard highlights:
- Pull request and issue activity
- Commit counts by branch and author
- Weekly trends and contribution spikes
A healthy repository shows steady commit frequency, prompt PR reviews, and low issue backlog.
Key Monitoring Features at a Glance
| Monitoring Area | Location | Key Metrics |
|---|---|---|
| Insights | Insights | Commits, PR cycle time, issue resolution |
| Traffic | Insights → Traffic | Clones, visitors, referring sites |
| Commits & Churn | Insights → Commits | Daily commit volume, code churn |
| Dependency Updates | Insights → Dependency graph | Outdated packages, security alerts |
| Actions Usage | Settings → Actions → Usage | Job runs, minutes consumed, runner type |
Contributors
Discover who’s driving development. Under Insights ▶ Contributors, you’ll see a timeline and per-author breakdown:

This helps identify:
- Core contributors vs. occasional committers
- Periods of high or low activity
Community Standards
For public repositories, use Insights ▶ Community Standards to surface missing files:

Enable templates and policy files to onboard new contributors quickly:
CODE_OF_CONDUCT.mdCONTRIBUTING.md- Issue & PR templates
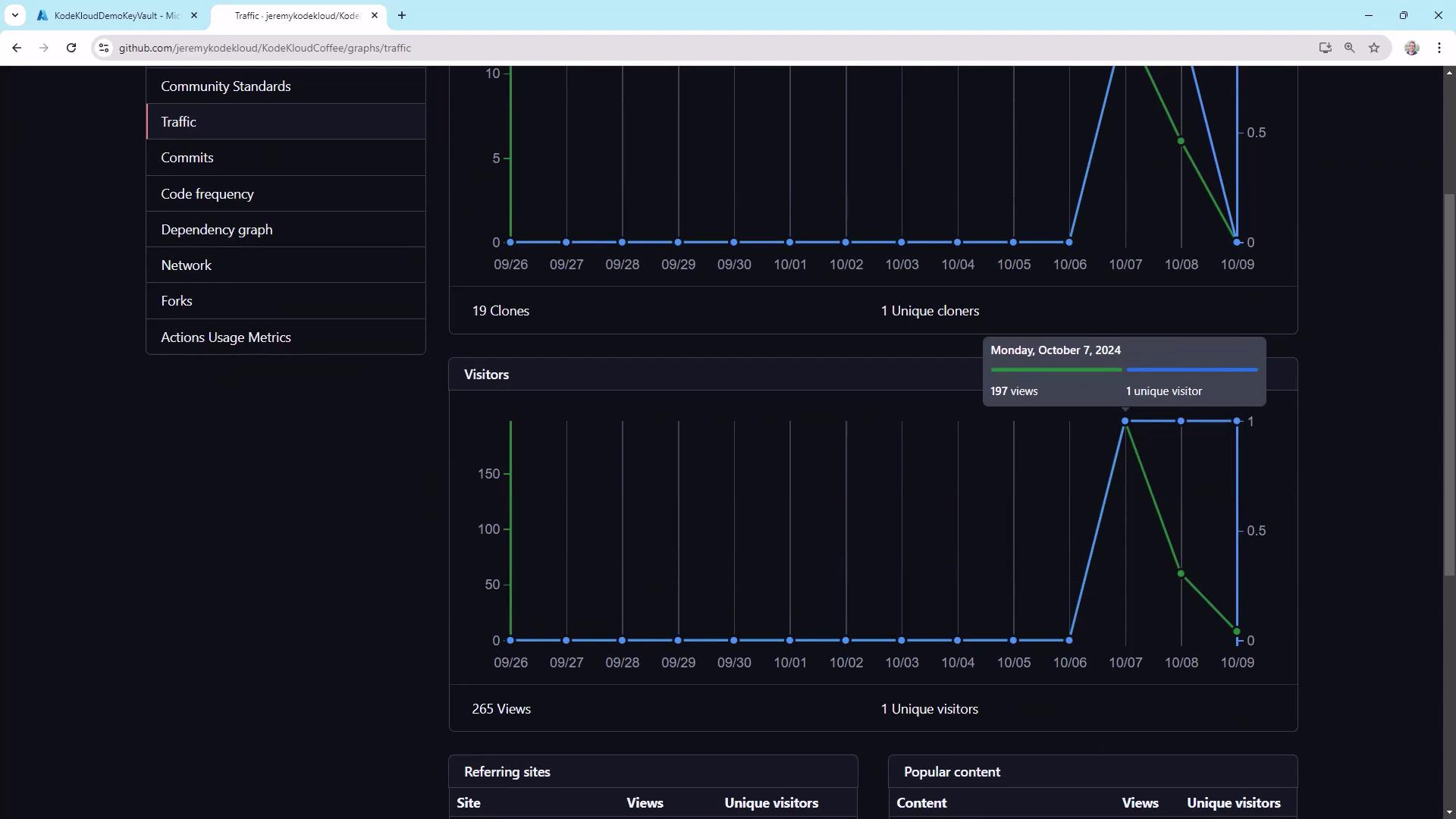
Traffic Analytics
Track repository popularity and usage patterns:

Key metrics:
- Total clones vs. unique clones
- Unique visitors vs. page views
- Top referring sites
Note
Public repos benefit the most from traffic metrics, but private projects can still track internal interest and cloning frequency.
Commit Activity and Churn
Review commit spikes and identify possible friction in your CI/CD pipeline:

Warning
High “churn” (many commits in quick succession) often signals failing tests or deployment loops. Investigate CI logs when you see unusual peaks.
Code Frequency
In Insights → Code frequency, track weekly additions vs. deletions to gauge:
- Feature development velocity
- Refactoring or cleanup efforts
Neither high additions nor deletions are inherently good or bad, but sudden swings can indicate large-scale changes or cleanup.
Dependency Graph and Dependabot
Stay ahead of security vulnerabilities by enabling Dependabot:

Add a .github/dependabot.yml:
version: 2
updates:
- package-ecosystem: "npm"
directory: "/"
schedule:
interval: "weekly"
This schedules weekly PRs for dependency updates, reducing your security risk.

Network Graph
Visualize branching patterns and merges under Insights ▶ Network:

Use it to spot long-lived feature branches and merge bottlenecks.
Forks
The Forks counter shows how often others have cloned your repo to contribute. It’s more critical for open-source projects but can indicate internal forks for experimentation.
Actions Usage
Monitor CI/CD costs and performance in Settings ▶ Actions ▶ Usage:

Consider self-hosted runners if your minutes exceed the free tier.
Workflow Runs and Performance
Under Actions, inspect each workflow’s history and timings:

Example deployment step in azure/webapps-deploy@v2:
- run: azure/webapps-deploy@v2
with:
app-name: kodekloudcoffee
publish-profile: ${{ secrets.AZURE_WEBAPP_PUBLISH_PROFILE }}
package: .
slot-name: production
env:
AZURE_WEBAPP_NAME: kodekloudcoffee
AZURE_WEBAPP_PACKAGE_PATH: .
NODE_VERSION: 20.x
Optimize slow steps by caching dependencies and parallelizing jobs.
Email Notifications
Set up email alerts in Settings ▶ Notifications:

Configure organizational mailing lists or approved headers to prevent alerts from being marked as spam.
Webhooks
Use Settings ▶ Webhooks to push real-time event data to external systems:

Webhooks enable integrations with Slack, Jira, or custom dashboards for immediate feedback.
By leveraging GitHub’s built-in monitoring tools, you’ll gain actionable insights into team productivity, code health, and pipeline performance. Happy monitoring!
Links and References
Watch Video
Watch video content