Lens - Kubernetes IDE
Lens Introduction
Adding and Removing Clusters
In this guide, you’ll master Kubernetes cluster management using Lens. You will learn to:
- Launch the Lens application
- Add a cluster automatically via detected kubeconfig
- Add a cluster manually with a pasted kubeconfig
- View and customize cluster settings
- Enable and explore Lens Metrics powered by Prometheus
- Utilize the built-in smart terminal
- Navigate cluster overview and inspect pod details
- Edit a live pod manifest in the UI
- Create, view, and scale an Nginx deployment
- Remove a cluster from Lens safely
Launching Lens
Start the Lens desktop application to reach the Home screen, where you can connect and manage multiple Kubernetes clusters.
Adding a Cluster Automatically
- Click Browse Clusters in the catalog sidebar.
- Lens scans your system for kubeconfig files.
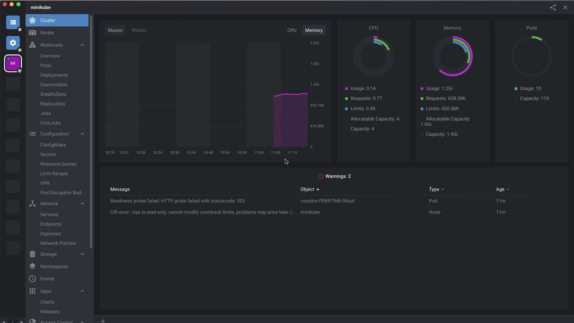
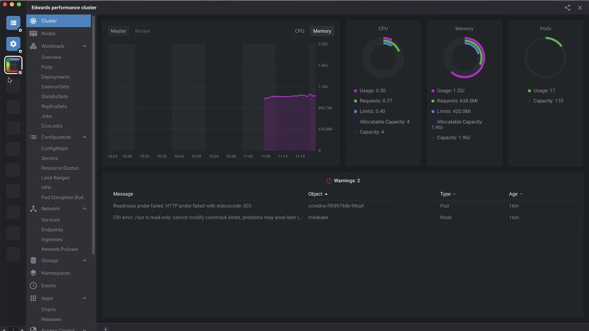
- Select a detected cluster (e.g.,
minikube) and hit Open.

Once added, Lens presents performance metrics over the last hour using a built-in Prometheus dashboard:

Adding a Cluster Manually
If your kubeconfig isn’t auto-detected, you can paste it directly:
Note
Ensure your kubeconfig includes the correct contexts and clusters entries for the target environment.
- Navigate to File → Add Cluster.
- Paste the full kubeconfig YAML into the editor.
- Click Add Cluster to register it in Lens.

Viewing and Configuring Cluster Settings
Select your cluster and open Settings to:
- Rename the cluster (e.g., Edwards Performance Cluster)
- Upload a custom icon
- Manage namespace visibility
- Configure HTTP/HTTPS proxy
- Tweak metrics collection intervals

Enabling Lens Metrics
Under the Metrics tab, install a Prometheus monitoring stack to get detailed resource insights:
| Stack Component | Metrics Collected |
|---|---|
| Prometheus | CPU, Memory, Disk, Network |
| kube-state-metrics | Deployment, Pod, Node statuses |
| node-exporter | Host system metrics |
Click Enable next to each component to deploy it on your cluster.

Smart Terminal
Lens’ built-in terminal automatically switches context to the active cluster. No extra kubectl config use-context commands are needed when you switch clusters in the UI.
Cluster Overview
The Overview dashboard gives you a high-level look at all workloads:
| Resource Type | Description |
|---|---|
| Pods | Running containers |
| Deployments | Replica set controllers |
| DaemonSets | Node-level pod orchestration |
| StatefulSets | Stateful application management |
| Services | Network endpoints |
| ConfigMaps | Configuration objects |

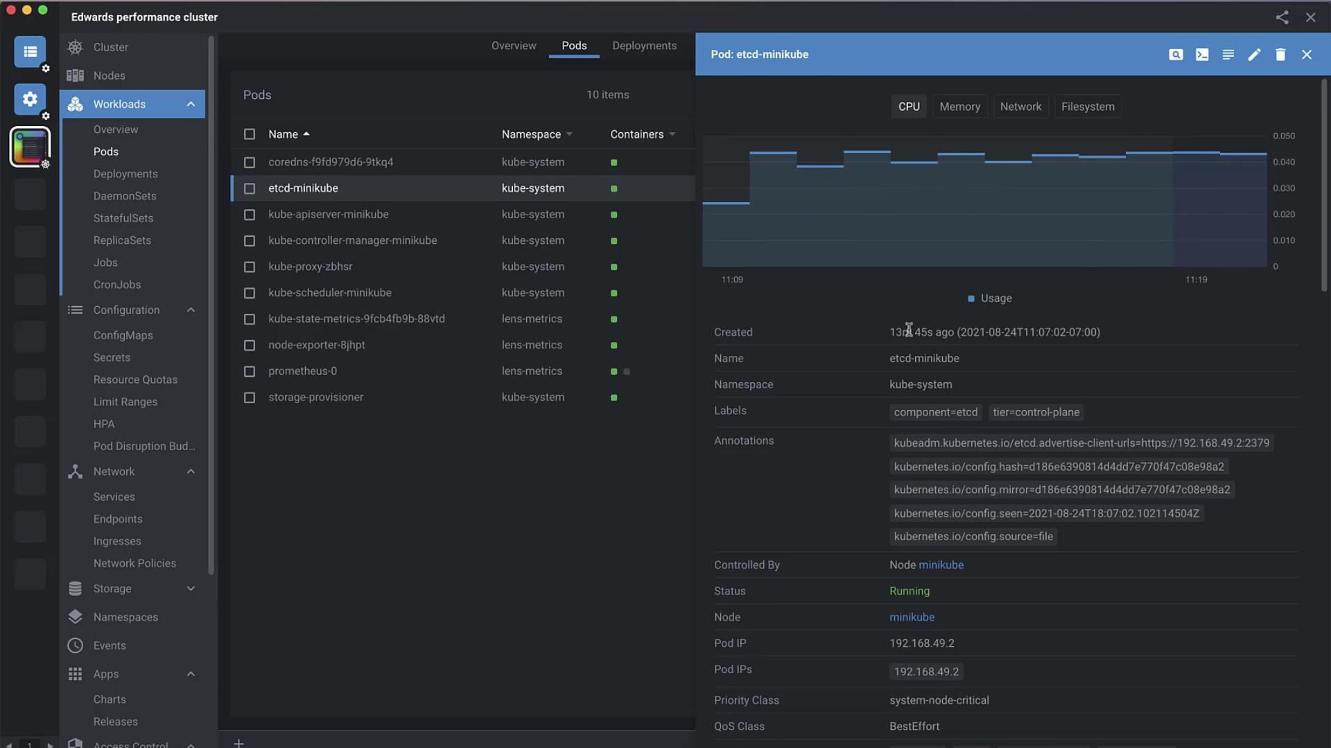
Pod Details and Logs
Click Pods to inspect each pod’s metrics over the last hour—CPU, memory, network I/O, and filesystem usage. You can also:
execorattachto a pod shell- View container logs
- Edit the live manifest

Editing a Pod Manifest
Hit Edit, modify the YAML in place, then Save to apply changes instantly:
apiVersion: v1
kind: Pod
metadata:
name: kube-apiserver-minikube
namespace: kube-system
labels:
tier: control-plane
annotations:
kubedam.kubernetes.io/kube-apiserver.advertise-address.endpoint: "192.168.49.2:8443"
kubernetes.io/config.hash: e30e12caf2cdbac2939b18e4
kubernetes.io/config.mirror: e30e12caf2cdbac2939b18e4
kubernetes.io/config.seam: "2021-08-24T18:07:09Z"
kubernetes.io/config.source: file
ownerReferences:
- apiVersion: v1
kind: Node
name: minikube
uid: 7deb6c0a-5ab5-46b9-8975-ec5398777a71
controller: true
blockOwnerDeletion: true
Creating an Nginx Deployment
Lens simplifies resource creation—no CLI required. Select Add Resource and paste:
apiVersion: apps/v1
kind: Deployment
metadata:
name: nginx-deployment
labels:
app: nginx
spec:
replicas: 3
selector:
matchLabels:
app: nginx
template:
metadata:
labels:
app: nginx
spec:
containers:
- name: nginx
image: nginx:1.14.2
ports:
- containerPort: 80
Click Create & Close. Once the deployment is live, select nginx-deployment to view its status and annotations:
kubectl.kubernetes.io/last-applied-configuration: >
{"apiVersion":"apps/v1","kind":"Deployment","metadata":{"annotations":{},"name":"nginx-deployment","namespace":"default"},"spec":{"replicas":3,"selector":{"matchLabels":{"app":"nginx"}},"template":{"metadata":{"labels":{"app":"nginx"}},"spec":{"containers":[{"name":"nginx","image":"nginx:1.14.2","ports":[{"containerPort":80}]}]}}}}
Scaling the Deployment
- Select your nginx-deployment.
- Click the Scale icon.
- Adjust the replica count slider or input a number.
Lens will automatically reflect new pods under Pods as they come online:

Removing a Cluster
When you no longer need a cluster in Lens:
Warning
Deleting a cluster in Lens removes its entry from your Lens config but does not delete the cluster itself.
- Right-click the cluster icon in the sidebar.
- Select Delete to remove its kubeconfig entry and dashboards.

After removal, your Lens Home screen will show no connected clusters.
Further Reading and References
For advanced cluster operations, explore the Kubernetes API Reference.
Watch Video
Watch video content